导航条
同创软件
首页
智慧综治
城市运管服
城市生命线
智慧执法
智慧社区
AI全域通
行业资讯
客户服务
关于我们
010-82967901/82967902
互联网 + 智慧城市
AI全域通智慧平台管理系统
发布时间:2025-09-01
返回<<
一.建设目的
二.业务流程分析
三.AI全域通APP
1.领导看板
2.一键督办
2.统计分析
四.AI全域通智慧平台-电脑端
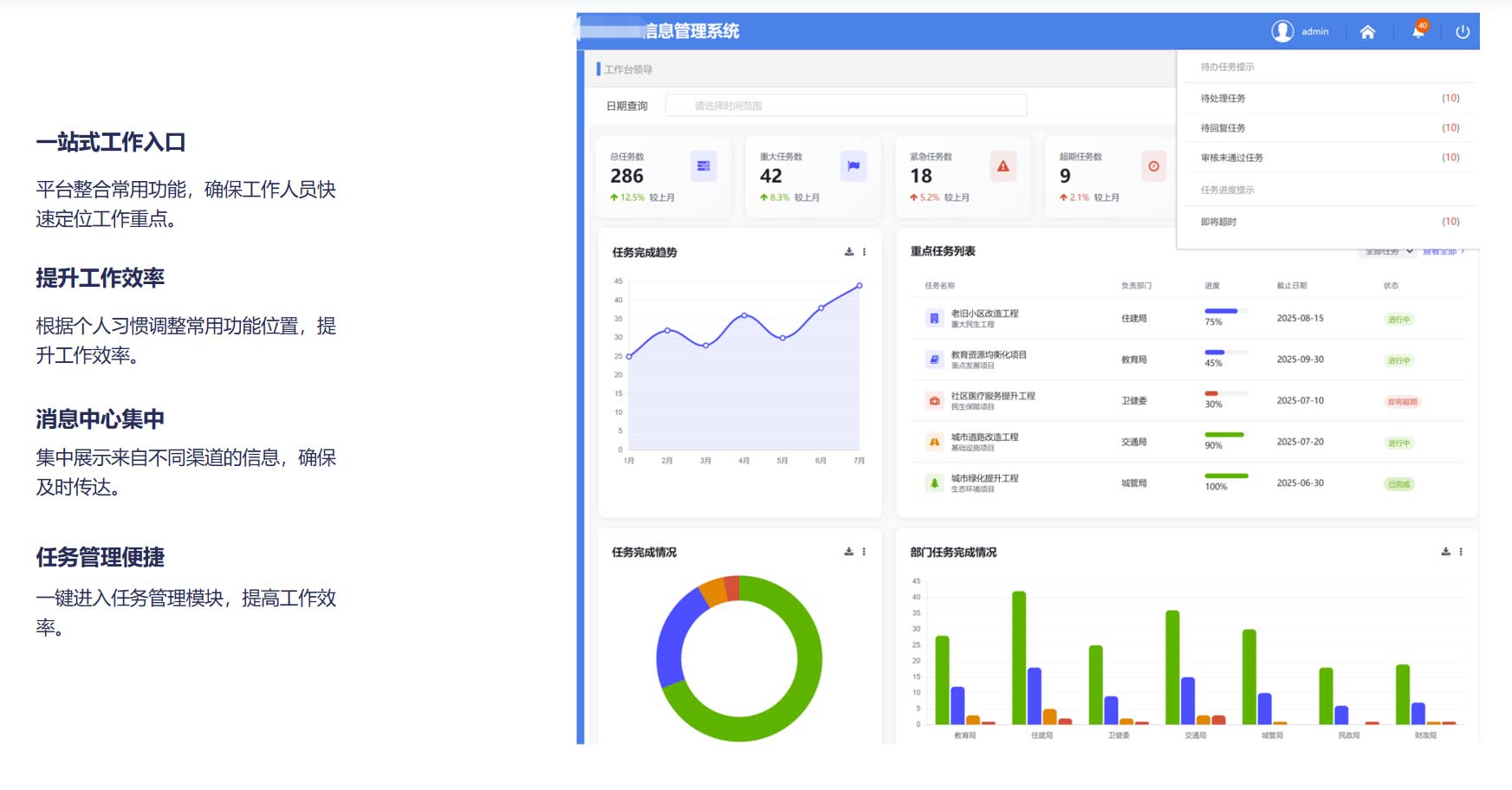
1.工作台
2.任务管理
3.综合查询与统计
五.AI全域通APP-工作人员端
1.AI全域通APP
六.系统优势亮点
产品
智慧城管综合信息平台
智慧执法管理平台
智慧社区平台
智慧综治平台
方案
智慧城管解决方案
智慧执法解决方案
智慧社区解决方案
智慧综治解决方案
同创软件
服务热线:010-82967901/82967902
京ICP备16043043号
地址:北京市海淀区苏州街1号7层
©2020北京同创软件有限公司 版权所有
Produced By CMS 网站群内容管理系统 publishdate:2022/01/15 17:24:04